Athento offers different reporting options. However, it is important to clarify that Athento is not a reporting or business intelligence application.
The options offered by the system are:
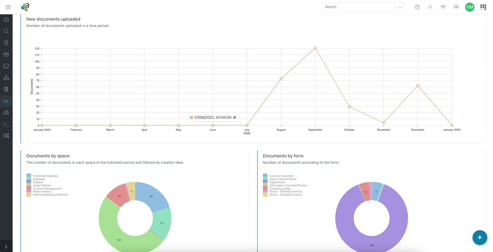
- Insights: These are statistics pre-defined in the platform. The information that appears in this menu is always the same and cannot be configured by the users, from here you can see the evolution of the documents/entities that are created in the platform, as well as some information about the life cycle of the documents. See more about Insights.
- Data download for manipulation in BI tools or via Excel: Athento allows downloading at the form level, the data of all stored documents/records, as well as information about the movements in the life cycle of the documents. It is recommended to use this data from a BI for the configuration of customer-specific reports. How to export documents' data by form
- Reporting via integration with Zoho Reports: Zoho Analytics is a cloud BI and data analytics software service that allows the creation of data views and visual dashboards. Zoho Analytics enables the management of large amounts of data and the transformation of data into reports and dashboards. With the integration between the two tools, it is possible to use the information stored in Athento to track business metrics, observe their evolution and find information to make decisions. Zoho requires the payment of a subscription to the BI platform. Athento and Zoho Analytics integration
Other available options
There are other feautures of the tool that may be useful when working with or exploiting the information contained in Athento.
- Queues: Queues are lists of documents that meet certain criteria or filters. Normally, they are used to list documents on which users must perform some kind of task.
-
Documents tab in the form administration: Each form offers a tab from which it is possible to list as columns and filter by all available form fields. Use this tab when you need to view the fields as columns.
This screen also allows you to:
Hide, rearrange and show columns
Export the results in Excel or CSV.
Share a search filter by sharing the URL of this screen.
- Customizable Dashboards: Athento allows configuring customizable dashboards tailored to the needs of each user or team. Users can add document queues, lists, or quick load panels, organizing elements easily through drag-and-drop. These dashboards simplify access to the most relevant documents and optimize processes, without requiring complex development thanks to its low-code approach.
Comments
0 comments
Please sign in to leave a comment.