Athento ofrece distintas opciones en materia de reportes. Sin embargo, es importante aclarar que Athento no es una aplicación de informes o Business intelligence
Las opciones que ofrece el sistema son:
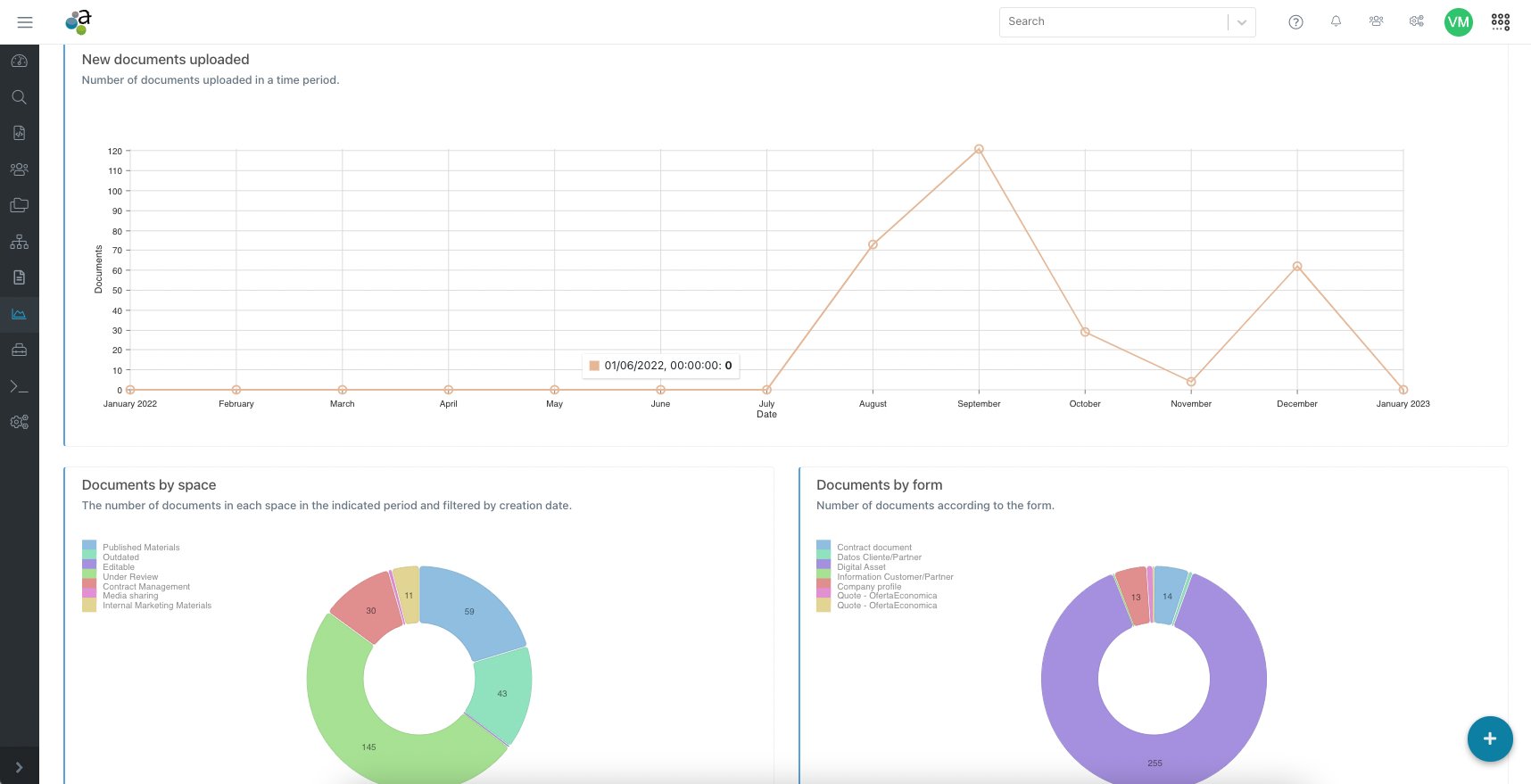
- Insights: Son estadísticas pre-definidas en la plataforma. La información que aparece en este menú es siempre la misma y no se puede configurar por los usuarios.Desde aquí puede verse la evolución de los documentos/entidades que se crean en la plataforma, así como alguna información sobre el ciclo de vida de los documentos. Ver más sobre los Insights.
- Descarga de datos para su manipulación en herramientas de BI o vía Excel: Athento permite descargar a nivel de formulario, los datos de todos los documentos /registros almacenados, así como la información sobre los movimientos en el ciclo de vida de los documentos. Se recomienda utilizar estos datos desde un BI para la configuración de reportes específicos del cliente. Exportar datos de los documentos por tipo formulario
- Informes vía integración con Zoho Reports: Zoho Analytics es un servicio cloud de BI y analítica de datos software que permite la creación de vistas de datos y tableros de control visuales. Zoho Analytics permite el manejo de grandes cantidades de datos y la transformación de los mismos en reportes y dashboards. Con la integración entre las dos herramientas, es posible utilizar la información almacenada en Athento para hacer seguimiento a métricas de negocio, observar la evolución de las mismas y encontrar información para tomar decisiones. Zoho requiere el pago de una suscripción a la plataforma de BI. https://athento.zendesk.com/hc/es/articles/360016276033-Integraci%C3%B3n-de-Athento-y-Zoho-Analytics
Otras opciones disponibles
Existen otras funcionalidades de la herramienta que te pueden resultar útiles a la hora de trabajar o explotar la información contenida en Athento.
- Colas: Las colas son listados de documentos que cumplen con determinados criterios o filtros. Normalmente, se usan para listar documentos sobre los que los usuarios deben realizar algún tipo de tarea.
-
Pestaña de documentos del formulario: Cada formulario, ofrece una pestaña desde la cuál es posible listar como columnas y filtrar por todos los campos disponibles del formulario. Utiliza esta pestaña cuando requieras ver los campos como columnas.
Esta pantalla permite además:
Ocultar, reorganizar y mostrar columnas
Exportar los resultados en Excel o CSV.
Compartir un filtro de búsqueda a partir de compartir la URL de esta pantalla.
- Dashboards personalizables: Athento permite configurar dashboards personalizables adaptados a las necesidades de cada usuario o equipo. Los usuarios pueden añadir bandejas de documentos, listados o paneles de carga rápida, organizando los elementos de forma sencilla mediante arrastrar y soltar. Estos dashboards facilitan el acceso a los documentos más relevantes y optimizan los procesos, sin necesidad de desarrollos complejos gracias a su enfoque low-code.
Comentarios
0 comentarios
Inicie sesión para dejar un comentario.